Exadata Real-Time Insight
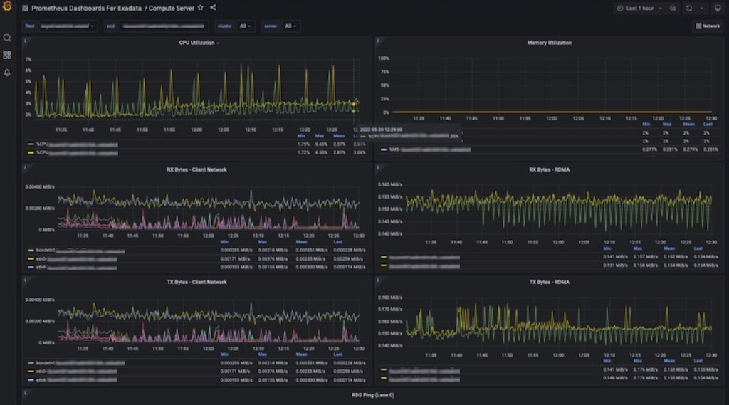
Exadata Real-Time Insight allows machine administrators to stream over 200 unique metrics directly from Exadata Database and Storage Servers at as low as one-second intervals.
Fine-grained metrics can be collected as often as every 1 second. The resulting stream of metrics can be integrated with popular time-series and observability platforms. This deeper level of details enables proactive issue detection and real-time decision making.
Read up on the latest information for Real-Time Insight here:
Review the latest in-depth articles and get inside information from the Oracle Exadata Product Management team: